Кейс WSS и Банка ДОМ.РФ: как за два месяца повысить видимость и подняться в топ-3
О том, как быстро продвигать проекты в сложных нишах, — в кейсе
Клиент
Банк ДОМ.РФ — один из ключевых банков в сфере жилищного финансирования. Работает по всей России и развивает продуктовые направления как для частных клиентов, так и для бизнеса. С его участием реализуются проекты в 77 регионах России, а сам он входит в число крупнейших игроков по ипотеке и проектному финансированию.
По размеру активов компания входит в десятку крупнейших банков России.
Задача и особенности проекта
Сайт банка присутствует в поиске с 2018 года и стабильно приносит органический трафик. Но потенциал присутствия в коммерческой выдаче по ряду запросов — особенно вкладов и кредитов — оставался не полностью реализованным.
На старте в топ-3 выбранного кластера было несколько запросов, в топ-10 — около сотни. Основная масса спроса находилась ниже видимой зоны.
При этом финансы — одна из самых требовательных ниш для продвижения. Здесь и высокая конкуренция, и повышенное внимание поисковиков — не просто так ведь финтех относится к YMYL. Рынок уже сформирован: спрос растет, конкуренты активно совершенствуют SEO (Search Engine Optimization — поисковая оптимизация), и без позиций сложно дотянуться до аудитории.
В сентябре 2025 года Банк ДОМ.РФ пришел к агентству органического маркетинга WSS с запросом: повысить видимость в коммерческой выдаче и подняться в топ по направлениям, которые влияют на бизнес-показатели, — вкладам, кредитам и другим банковским продуктам. Видимость стала главным KPI (Key Performance Indicators — ключевые показатели эффективности) проекта.
Тимур Богураев, руководитель SEO-направления Банка ДОМ.РФ:
«На рынке, где финансовая выдача связана с повышенными требованиями к качеству и прозрачности обслуживания и отличается высокой конкуренцией, важным приоритетом для банка в поисковом продвижении является масштабирование органического трафика по всему спектру ключевых продуктов, а не только в традиционно сильном ипотечно-строительном сегменте.
Нам требовался партнер с высокой экспертизой, способный поддерживать высокий темп имплементации.
Команда WSS продемонстрировала оперативную интеграцию в процессы. Их работа позволила оптимизировать контент-кластеры, техническую часть и обеспечить рост позиций в выдаче, конвертируя поисковую заметность в реальную лидогенерацию (привлечение потенциальных клиентов и сбор информации о них) и достижение бизнес-KPI (Key Performance Indicators — ключевые показатели эффективности)».
Решение
Начали с технического аудита. Основные параметры сайта банка — индексация, качество, релевантность и полезность контента — находились на должном уровне. Но анализ показал неравномерную поисковую видимость и разную эффективность ранжирования по ключевым продуктовым направлениям.
В ипотечном кредитовании сайт занимал устойчивые позиции, а по запросам, связанным с вкладами и кредитами наличными, на фоне высокой конкуренции чаще находился за пределами топ-10.
Команды WSS и Банка ДОМ.РФ выделили три направления, за которые взялись:
- техническое соответствие для поисковых систем,
- рендеринг ключевой информации,
- малоценные страницы в индексе.
Техническая часть
Прежде чем решать стратегические задачи, нужно было убедиться, что поисковику понятен сайт. Поэтому первым делом WSS занялись внутренней оптимизацией:
- обновили микроразметку, чтобы поисковик правильно считывал параметры продуктов и связывал их между собой;
- привели в порядок метатеги — убрали повторы и противоречивые сигналы, которые мешали формировать релевантность;
- удалили дубли страниц и реализовали 301-редирект для предотвращения распыления ссылочного бюджета и веса между неканоническими и устаревшими страницами.
После этого поисковые системы начали лучше ориентироваться в структуре сайта, а команда проекта перешла к правкам, которые влияют на рост в конкурентной выдаче.
Рендеринг
На продуктовых страницах ключевая информация подгружалась только после выполнения JavaScript (язык программирования).
Это может создавать критические проблемы с индексацией. Поисковый робот (краулер) первично оценивает страницу на этапе загрузки исходного HTML-кода (HyperText Markup Language — язык гипертекстовой разметки). Динамически подгружаемый контент, который генерируется JavaScript (язык программирования) на стороне клиента, интерпретируется с задержкой или требует дополнительного цикла рендеринга. Если вторичный рендеринг не будет выполнен или произойдет слишком поздно, при оценке факторов ранжирования будет учтена лишь та часть контента, которая доступна до выполнения клиентских скриптов (дорендеринговая версия).
В финансовой нише это особенно важно: если ставки и условия не видны сразу, страница кажется менее полезной, чем у конкурентов.
Команда банка предложила изменить рендеринг и вынести ключевой контент — ставки, условия, параметры продуктов — в статическую часть, а WSS подготовил техническое задание. Теперь поисковым системам доступна та же информация, что и пользователю.
Малоценные и новые страницы
Исторически на сайте накопилось много страниц, созданных под редкие комбинации условий и географии.
У банков с федеральным охватом есть задача — быть ближе к пользователю в конкретном городе. Локальные запросы вроде «вклады в Ярославле» или «вклады для пенсионеров в Самаре» действительно существуют, и под них создают отдельные страницы. Так можно конкурировать на локальном рынке и перехватывать спрос, который формируется не на общероссийском уровне.
Однако у такого подхода есть подводный камень: часто спрос по таким запросам слишком мал, страницы не приносят посещений. При этом они потребляют краулинговый бюджет, размывают вес более приоритетных страниц внутри направления и формируют слой неочевидно малоценных URL (Uniform Resource Locator — адрес ресурса в интернете), которые внешне выглядят корректно, но не дают поиску достаточных сигналов качества.
Именно такая ситуация сложилась у Банка ДОМ.РФ: многие страницы сработали и ежемесячно приносят от сотен до десятков тысяч посещений. Однако сформировался и пласт страниц, которые просто занимали место в индексе. Они не приводили трафик и не конкурировали в выдаче, но участвовали в обходе сайта роботом и перенимали вес у более значимых страниц.
WSS проанализировали спрос и фактическое использование страниц: запросы, показы, переходы, вероятность ранжирования в перспективе. В результате приняли решение: вывести из индекса те страницы, которые не давали результата и не имели потенциала роста.

Параллельно делали обратное: искали темы, по которым спрос уже сформирован, но на сайте не было отдельных посадочных страниц. Поисковый спрос нужно было связать с продуктовыми приоритетами банка. Поэтому работали совместно: команда банка определяла направления, которые нужно продвигать, а WSS замеряли спрос, собирали семантику и проверяли подготовленные командой Банка ДОМ.РФ шаблоны страниц.
В итоге появились страницы, которые закрывают актуальные запросы:
- Один из самых популярных сроков — «Вклады на 3 года».
- Тоже популярные инструменты — страницы калькуляторов вкладов и кредитов.
- Под разные сценарии хранения — «Вклады с пополнением» и «Вклады с пополнением и снятием».
- Для тех, кто в первую очередь ищет доходность, — «Вклады с капитализацией».
Промежуточные результаты
После наведения порядка структура сайта стала проще и понятнее для поисковых систем. Это дало эффект уже в течение первого месяца: средняя позиция улучшилась, а видимость по основным группам запросов начала расти.
Основной рост пришелся на коммерческие направления:
- доля запросов в топ-3 увеличилась на 32%;
- доля запросов в топ-10 — на 53%;
- средняя позиция улучшилась на 13 пунктов;
- общий показатель видимости вырос на 14%.

Каннибализация
Еще на этапе аудита стало понятно, что проблема не ограничивается техническими настройками. Страницы вели себя нестабильно: одна и та же группа запросов то ранжировалась на одной странице выдачи, то перескакивала на другую. Это признак того, что поисковая система не понимает, какой URL (Uniform Resource Locator — адрес ресурса в интернете) считать главным ответом.
Проблема проявлялась в двух направлениях.
- Во-первых, информационные материалы из блога ранжировались по продуктовым запросам и забирали часть коммерческого спроса.
- Во-вторых, некоторые продуктовые страницы перекрывали друг друга по поисковому намерению и ключам. В результате поисковик распределял вес и сигналы слишком тонко, ни одна из страниц не получала достаточной поддержки, чтобы закрепиться в топе.
Это называется каннибализация страниц. Когда несколько URL (Uniform Resource Locator — адрес ресурса в интернете) претендуют на один и тот же запрос, поисковая система не может выбрать главный. В итоге позиции проседают у всех, а преимущество в выдаче получает конкурент.
Чтобы устранить внутреннюю конкуренцию, было принято решение развести поисковое намерение между страницами. Для этого команды:
- пересобрали семантику по банковским направлениям и зафиксировали, где пользователь изучает продукт, а где оформляет;
- переписали метатеги, чтобы уточнить назначение каждой страницы для поисковиков;
- объединили или перенаправили материалы, которые дублировали роль друг друга;
- проработали контент: убрали коммерческие блоки с инфостраниц, а с коммерческих — лишнюю «повествовательную» информацию;
- обновили карту сайта, чтобы робот быстрее зашел на приоритетные разделы и перестроил представление о сайте.
Этот блок работы оказался ключевым. Поисковики получили четкий сигнал, какие именно страницы должны отвечать за продуктовые запросы и что конкретно сайт хочет предложить пользователю.
Результаты
Артем Дёмин, заместитель операционного директора WSS:
«Бывают проекты, в которых вся работа — как по льду скользить. Банк ДОМ.РФ — именно такой случай. У них изначально была сильная команда, которая понимала, что им нужно, и была готова быстро вносить правки и кооперироваться.
Нам удалось добиться отличных результатов всего за два месяца в первую очередь благодаря тому, что мы работали синхронно: находили проблему — сразу исправляли.
Получается, из этого кейса можно вывести формулу удачного проекта: экспертиза + партнерство. Когда обе стороны одинаково горят проектом, все получается как надо».
После устранения ограничений и перераспределения спроса сайт заметно укрепил позиции в коммерческой выдаче. Поисковые системы начали стабильнее ранжировать продуктовые страницы и поднимать их в видимую часть результатов поиска. В итоге:
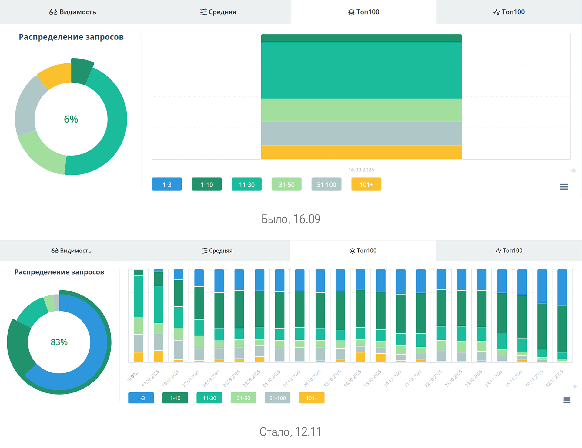
- Средняя позиция улучшилась на 34 пункта — с 41 до 7.
- Видимость выросла на 18% — с 3 до 21%.

Свои позиции улучшили более 1,2 тыс. запросов:
- Доля запросов в топ-3 увеличилась на 63% — с 0 до 63%.
- А в топ-10 на 77% — с 6 до 83%.


Рост пришелся на те запросы, которые приносят обращения и влияют на бизнес: вклады, кредиты, а также другие банковские продукты.
Ринат Хисматуллин, руководитель цифрового маркетинга Банка ДОМ.РФ:
«За время сотрудничества WSS подтвердили свой статус как надежного и ответственного исполнителя. Мы ценим профессиональный подход и вовлеченность, когда видно, что команда искренне заинтересована в результате.
Для нас критически важна стратегическая синхронность с подрядчиком. Каждая инициатива, каждый внедряемый инструмент должен иметь четкий бизнес-смысл и вести к достижению измеримых KPI.
С WSS мы достигли полного взаимопонимания по этим фундаментальным вопросам.
Синергия, когда и клиент, и агентство сфокусированы на общих бизнес-целях, — это залог предсказуемого роста».
Команда
Команда WSS:
- Артем Дёмин, заместитель операционного директора
- Артем Теренюк, проджект-менеджер
- Ксения Чайка, ведущий специалист поисковой оптимизации
- Даниил Григорьев, младший специалист поисковой оптимизации
Команда Банка ДОМ.РФ:
- Ринат Хисматуллин, руководитель цифрового маркетинга
- Тимур Богураев, руководитель направления поисковой оптимизации
Реклама. Рекламодатель ООО «Доверительный интервал» ИНН 7813655856